白百何出轨事件中,以头条指数为首的四大指数表现如何?
本文来源于微信公众号“万能的大叔”(ID:wannengdedashu)
今日头条的“头条指数”昨天低调上线的同时,白百何出轨的消息开始爆炸。大叔今天正好借着这个热点,看看四大指数的表现。当然,最重要的内容还有昨天预告的,大叔与头条指数负责人的十问十答。
延伸阅读:头条指数上线,公关评价新体系来了?
大叔再说明一下对此事的观点:百度指数、微(博)指数、微信指数和头条指数,四大天王凑齐,公关评价新体系是否就此成立呢?大叔认为暂时还没有,但维度越来越丰富了,四大指数将会组成一股新势力,分别从用户主动搜索量、用户在社交媒体的讨论量以及用户点击新闻量三个角度,成为所有品牌推广的一把尺子,并且第一次都把决定权交到了用户手里。
头条指数肯定会成为公关评价新体系中的一部分,尤其是今日头条是一款拥有7800万(截至到2016年12月底)日活用户的内容咨讯类APP,我们可以通过头条指数的数据,来判断某个事件或话题在今日头条的热度,由此来判断此事的影响力。但显然,新的公关评价体系并未完全建立,更需要已有平台的自我完善,当然还会有新的平台或方式出现。
下面大叔以白百何出轨事件,看看四大指数的表现如何。为了体现四大指数对热点事件的快速反馈,大叔特意在12日下午进行了测试对比。
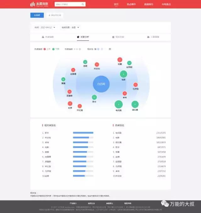
头条指数的更新频率是最快的,可以追踪当天的数据,并以小时级更新。大叔搜索“白百何”,在4月12日早上7点(新闻高峰期),白百何的数据是250K,此后一路下落,而卓伟是在当天12点12分爆出此料,由于提前进行了预告,大叔估计微博方面做了准备,所以响应迅速。
13点开始,白百何的头条指数开始飙升,14时暴涨到2700K。基本与微博同步,敏感度很高。在关联词方面,也出现了“卓伟”。相关内容更是多篇出轨相关的话题。
其他三个指数(百度+微博+微信)都是以天为更新频率,也就是说,他们仨完全无法get到这个热点,数据滞后性不言而喻。
综上总数,大叔认为昨天刚刚上线的头条指数表现不错。这当然与其团队的努力分不开了。大叔昨天也在头条指数推出后,第一时间独家采访了“头条指数”负责人刘志毅。
以下是采访实录:
1、能不能简单介绍一下头条指数的核心功能?
回答:头条指数的核心功能主要有三块:
a、热词分析,其实就是分析热词的热度和感兴趣的用户画像两个方面,用户画像我们依托的是今日头条颗粒度很细的用户兴趣数据。
b、热点事件,用热点词锁定一批文章之后 分析这个热点的即时表现,不管是热词还是热点,都是小时级更新数据。
c、数据报告,今日头条各部门以及合作产出的各种报告,提供阅读及下载。
2、关键词搜索出来的量,比如搜“柯洁”是180K,这代表着什么?文章数量+转发数+分享数+阅读数?4月9日,柯洁是0,这个数据有问题吧?
回答:180K的意思是热度值是180,000。具体的解释是,“根据今日头条热度指数模型,将用户的阅读、分享、评论等行为的数量加权求和得出相应的事件、文章或关键词的热度值。”如果热度在500以下,就说明那个值就太小,所以被系统过滤掉了,就出现了你看到的0的情况。
3、柯洁话题的性别渗透率分别是男性0.1%,女性0.03%?
回答:应该是在你所选的时间区间内,对“柯洁”关键词相关资讯感兴趣的男性占全部男性的0.1%,对“柯洁”关键词相关资讯感兴趣的女性占全部女性的0.03%。这其实是一个渗透率的概念。之所以不用分布占比,因为中国的移动互联网结构一直都是男大于女,如果单纯地展现每件事情都是男性的阅读绝对量更有优势,那就难以体现出热词的特征,所以我们用了渗透率的概念。
4、热门事件,飙升事件,是不是有点像微博24小时热播、1小时热榜?
回答:这个类别不太恰当。热门事件榜实际上就是小时级更新的热榜,飙升事件则是相比前一个周期,热度增幅高的事件,他的绝对热度可能还是比不上热门事件,但是增幅高,所以存在着火热的可能性,这也是我们说有一定预测性质的地方。
5、您认为,头条指数,和微信指数,百度指数和微博指数,有什么区别?
回答:展现形式其实都大同小异,我觉得最关键的区别就在于数据源,说得更明白一点是来自于产品基因。头条是基于智能分发产生的海量数据,更接近于用户的真实的细致的兴趣及其倾向;微信指数我的理解应该是依托于社交分发,所以更擅长展现在社交场中的热度;百度指数则重在PC端,以及主动的搜索动作;微博指数也是重在社交,但是与微信不同,它展现的更多是公共领域内的社交的数据。
6、你们还提到能够预测热点,这个我在分析微信指数验证了,实际上是滞后的,你们怎么实现预热?靠更新频率?
回答:我们所称的预测热点指的其实是“飙升事件”这个版块,但是这个版块在对公开放的头条指数中可能不会有。这是一种粗浅的预测,即通过监测一个事件的相关词组的热度增幅来提前监控可能爆发的事件。并不是靠更新频率来实现的。
7、“头条指数”被认为是今日头条对外开放自己数据的唯一接口,请问是否意味着头条的商业化之路将加快?抑或有何意义?
回答:头条的商业化之路目前还没有跟头条指数产生明确的关联。但是头条指数的推出毫无疑问会对商业化业务起到辅助作用,客户的科学投放、精准营销以及监测都能在这个平台上有数据可依。
同时,作为一个内容平台,头条希望连接人与信息,促进创作与交流。我们的数据服务的也是内容生产、分发、变现各个环节,希望用数据帮到内容产业链上的所有人。
8、相比百度指数描述的是“主动搜索的少数人“,头条指数描述的则是”被动推荐的多数人“,兴趣颗粒度更细。这个的价值在哪儿?
回答:这个价值在于通过头条的智能分发产生的数据,我们对用户有了进行更深的理解和分析的基础,很多事情还没有到主动搜索的层面,但是他会在被动的兴趣推荐中体现出来。比如一个用户往往在买车时才会主动搜索很多汽车的资讯来看,但是他平时对汽车的兴趣甚至其他相关的兴趣领域在他被推荐阅读时,我们就能够全维度地记录并分析,这就是一个更完整更精准的用户画像。
同理还有很多事情,可能只有到我们的兴趣很强烈了才会通过主动搜索来表达,但是针对一个用户的兴趣的推荐阅读,是我们的机器不停地在做的事情,这样表达出来的兴趣画像自然就会更细更有想象空间。单用户对头条的平均使用时长达76分钟,也能很好地支撑样本的数量和质量。
9、头条指数真的可以避免刷热度吗?您认为它对于用户和品牌的价值在哪儿?
回答:很大程度确实可以。
首先,头条有自己的消重机制,相同的、相似的文章只会展现一篇,这就意味着基本没有办法从创作这一端来刷量;
第二,用户端,因为头条给到的信息流是千人千面的依据兴趣来个性化定制的,通过推荐、点击、阅读产生的热度就几乎不可能被有意地复制,或者说复制成本很高,我们把这一块作为我们最干净的样本。(同一个用户在一天之内访问相同的内容,只记为一次阅读。)
剩下用其他渠道刷量的情况,就是很好分辨的了。
10、您怎么点评头条指数在“白百何出轨”事件中的表现?
回答:白百何的事件和以前的类似事件一样,在数据角度来说都属于毫无征兆的爆发,这时候我们的小时级别更新数据就展现出了优势,能够迅速对产生的大量数据做出呈现与分析,还通过关联分析展示出了更多有意思的增量信息:)实际上机器是不会像记者编辑一样分辨什么事情是突发的,它只会以头条的算法和计算能力不断地公平地计算着每一个关键词。
当然,反应再快也不如事件本身的变动快,我们的数据反应速度仍然建立在无数内容创作者和用户的真实行为反馈上,感谢这些创作者和用户给了我们一个可挖掘的巨大宝藏,也欢迎大家来访问我们的宝藏。
参考阅读:头条指数上线,公关评价新体系来了?















