船长BI:亚马逊店铺数据分析这么做 工作效率提高90%!
亚马逊店铺在运营的过程中会不断地产生大量的数据,例如销售数据、广告数据、库存数据等。而一人多店铺的运营模式在跨境圈屡见不鲜,这就造成了卖家大量的时间都浪费在了收集数据、处理数据和分析数据上面。
现阶段的数据分析不仅包含销售量、销售额等基础数据,还包含了在此基础上计算出的数据指标(例如,毛利率、退款率、转化率等)。为了更精准的看到数据的变化,还引进了趋势图、柱状图、饼状图等图表结合数据对比的方式对数据进行进一步的分析。
如果完成了上述步骤,恭喜你,进入了让大多数卖家崩溃的阶段——发现数据异常!!!!
数据异常的原因可以分为三大类:
第一类,由于数据量过大,手动的收集不仅效率低,而且易犯错!
第二类,统计口径不同造成差异,例如,运营人员和财务人员在利润数据上总会出现不一致的情况,这是由于他们的统计口径不同!
第三类,运营出现问题,需要按照下图顺序逐一排查(全店铺→单店铺→单商品)!
来源:船长BI
小提示:有一些核心指标波动异常很难被发现哦!
为了更好地帮助卖家避免上述的问题,将工作变得更加高效,船长BI提供了如下的解决方案:
1
避免时间的耗费:通过亚马逊API接口自动获取后台报告数据,支持按需选择店铺及时间范围查看店铺表现,运营可以减少80%的数据汇总、处理、统计时间。
来源:船长BI后台全店铺看板
2
避免岗位需求不同导致的统计口径不同出现的数据偏差:支持切换统计口径统计销售、退款、财务费用,运营/财务可以根据不同场景的按需使用,工作效率提高90%。
来源:船长BI后台全店铺看板
3
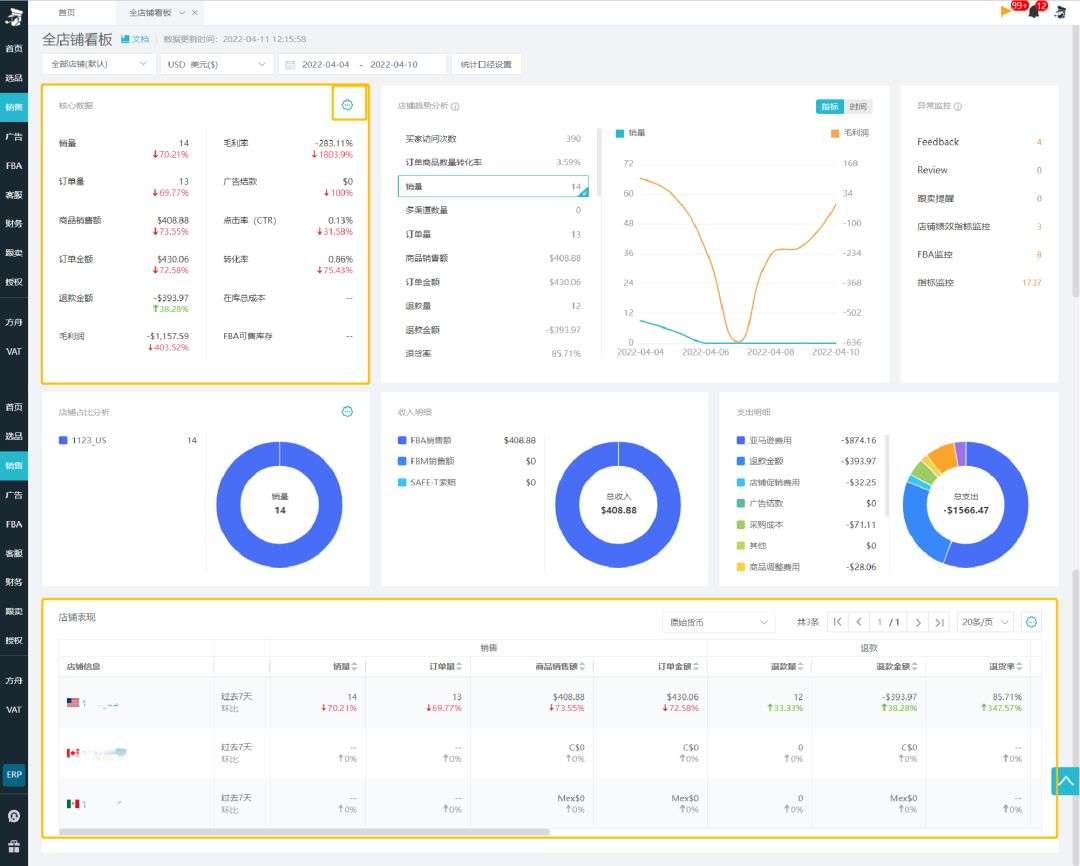
提高对数据整体的把控,快速分析异常数据,即时发现即时解决:统计覆盖店铺维度36个指标在一段周期的表现,包括流量、销售、广告、库存、采购、利润等指标,在一个页面就能全览店铺所有情况;同时支持店铺列表数据指标环比和下钻,自动跟上一周期对比得出指标涨跌幅,发现环比百分比异常后,可点击该指标进行细节分析。(示例见下图:销量百分比下滑70.21%,点击该数据后,自动跳转到相应页面,快速查看哪些商品的数据出现异常,以便卖家及时进行调整)
示例图一
示例图二
来源:船长BI后台全店铺看板
Q
我发现自己负责的店铺销量有点异常,应该如何找到异常的原因呢?
A:
船长BI建议先通过全店铺看板了解所负责店铺的总体情况,看板包含36个店铺数据指标还
有数据指标的环比情况,可以帮助你快速的找出异常的指标/数据;再点击异常的指标/数
据,跳转到相应的页面进行详细地分析,找到数据异常的源头,进行恰当地调整。
在查看店铺总体情况前需要完成如下步骤:
第一步:选择所负责的店铺
第二步:选择查看数据的时间范围
第三步:调整统计口径:销售、退款和财务费用都设置为买家下单时间
Q
统计口径要如何选择?两者之间有什么区别吗?
A:
统计口径的设置是为了满足不同岗位对于数据的需求,其分为两种:
1. 费用产生时间:是以费用产生时间计算,不包括pending状态订单,与亚马逊后台“交易
明细”财务报表统计口径一致,更符合财务人员的逻辑
2.买家下单时间:是以订单产生时间计算,更加适合运营人员使用















