船长BI:亚马逊卖家如何在实际运营场景下发挥好数据的价值
2020年行业的发展势头非常好,到了2021年上半年,遇到了一些动荡,市场舆论偏向低迷,但在老唐看来,亚马逊卖家并没有分散,卖家总体的大盘流量并没有变化,事实上,低迷的情绪更多来源于不良利益方贩卖焦虑,或者是部分卖家还没有理性来看待这些事情。
船长BI广东南区总经理老唐老唐介绍道:“在船长BI上的年销售额百万美金的用户,2021年上半年同比订单量增长率是40%,广告的总投入增长了110%;而年销售额在十万美金以上的用户,订单量实现了翻番;值得一提的是,在船长BI上的所有用户今年上半年同比订单量实现翻番的店铺达30%,大幅下降的仅为5%。“
亚马逊当前仍然是一个非常有前景的跨境电商平台,只要脚踏实地坚持下去就会有好的收获。
精细化运营时代到来 要发挥好数据的价值
当前精细化运营已经成为一个必然的运营趋势,而船长BI产品的逻辑,就是卖家去经营亚马逊生意的逻辑。
经营亚马逊店铺的背后,需要有一套数据系统来支撑,需要知道每一天每一周每一月的运营情况如何。船长BI所覆盖的卖家,是全生命周期的卖家,需要根据数据去制定一整套的策略,有了船长BI准确、快速的业务数据,卖家就能做出更精准的决策去优化运营。
从根据数据制定策略,再到人去执行,再根据执行的情况获得新的数据优化策略,这是一个不断优化与促进增长的闭环。船长BI希望给卖家带去的是效率的提升和管理的好抓手,能够帮助卖家发挥好数据的价值。
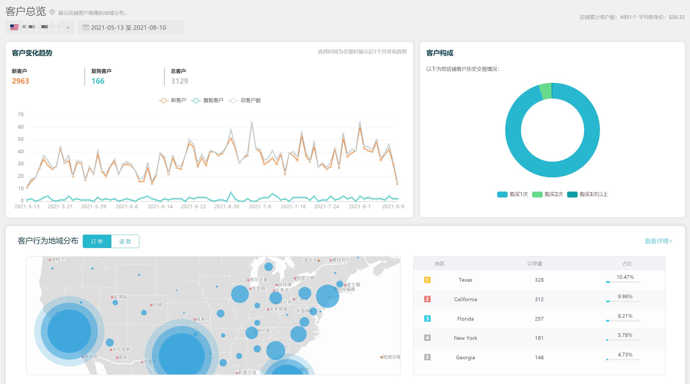
在当下这个流量越来越贵的时代,卖家还可以通过船长BI把流量进行大量的反复应用。客户构成、占比形态、地域的分布,卖家所有的客户信息列表,所有的订单,订单背后的买家的一系列的信息,船长BI一套工具就能帮卖家将流量转化为一个资源的闭环,对流量进行反复和多次的利用,帮助卖家分析复购率,打造好品牌。
结合实际运营场景 高效使用运营工具
流量的监控和指标的监控
船长BI可以帮助卖家进行全盘数据的监控。下半年跨境行业旺季即将到来,卖家需要非常清晰具体的了解整个Q4的重点产品情况.
船长BI提供的关键词排名功能,让卖家清晰地知道每一天每一个重点产品里面重点的词,带来的流量排名和位置。 亚马逊是一个非常重商品而轻店铺的平台,船长BI的系统可以直接监控重点的商品,在手机的微信端直接做即时消息的推送.实时让卖家知道所有的review、feedback情况。
船长BI的指标监控功能,呈现重点商品里面的重点指标,在旺季到来的时候,我们在产品的一些阈值上面进行设定,当产品超过了对应的一个阈值,微信就会收到信息,提醒产品出了哪些指标上的问题,运营就可以回到常用环境下进行大量的迭代。
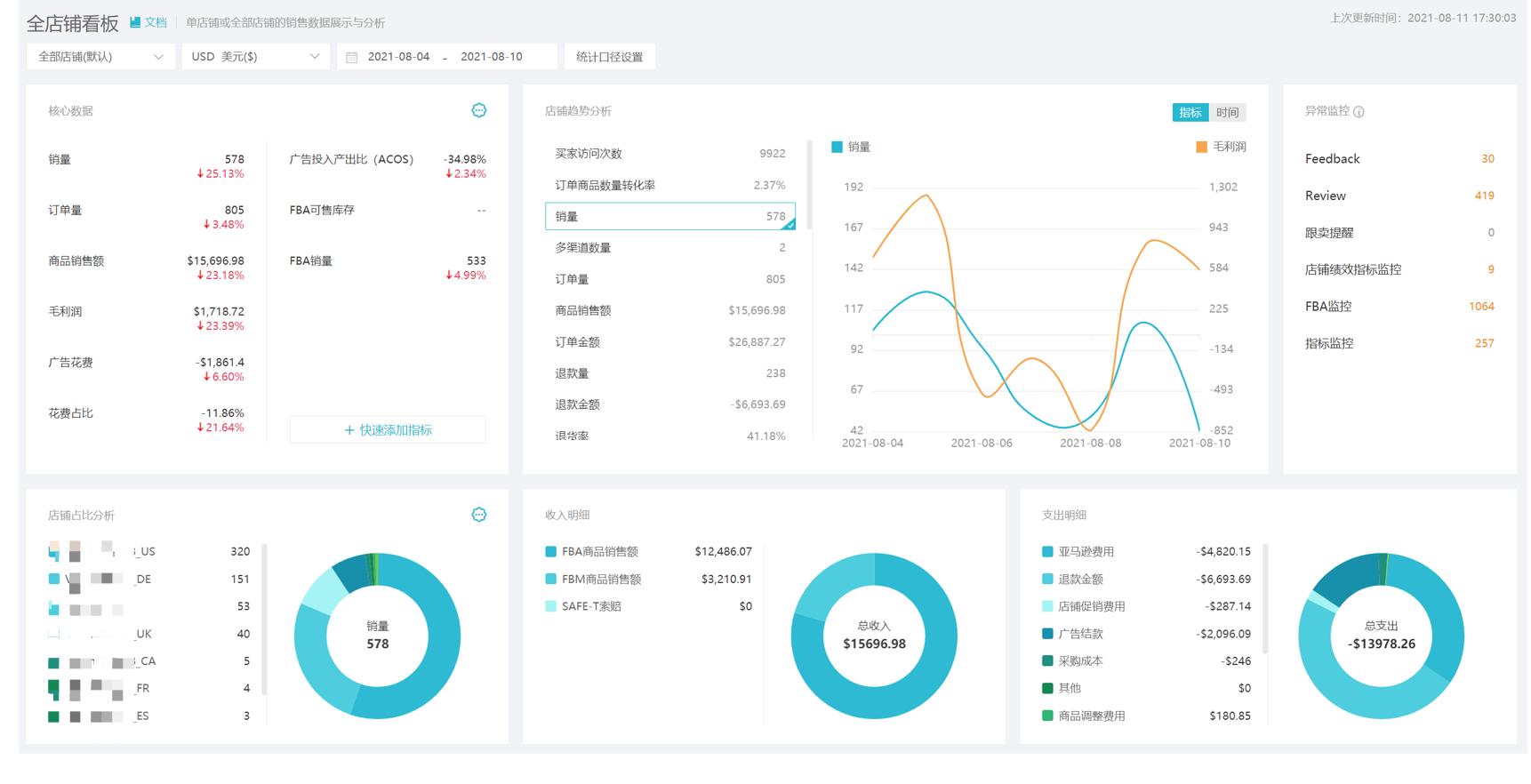
管理人员希望能够清晰、直观、快速、准确地看得到自己团队每一天,甚至是亚马逊每一天的收益情况,船长BI整个全盘的店铺看板,覆盖所有的指标数据,非常方便于管理者进行整个团队一系列的数据分析。
商品的运营分析
商品的运营分析,其实更多的是给运营赋能,船长BI对每一个重点的产品,进行七大维度(综合分析、销售情况、指标趋势、费用明细、竞品分析、买家评价、库存分析)360度无死角的分析,让大家清晰地知道在亚马逊里面的产品的各项数据。
当前通过拼价格战,再收钱回来更好地控制亚马逊生意的风险,是很容易亏本的。运营分析板块的一个功能,就是解析出每一款ASIN背后每一项费用的占比情况,通过一个月左右的时间把一些重点的ASIN费率占比情况调得更健康,每一天清晰地看得到重点商品到底是亏钱还是赔钱。
从分时的维度讲,可以清晰地分析出来一天24个小时到底哪个时间点,产品是有流量的,这样能够让广告投放变得更有效率。
这个板块的功能,使用群体主要是财务和运营人员,财务人员作为企业风险的最后一道把控人,不一定懂得运营,所以船长BI直接把这个板块所有商品具体的利润费用数据情况都进行了展现。
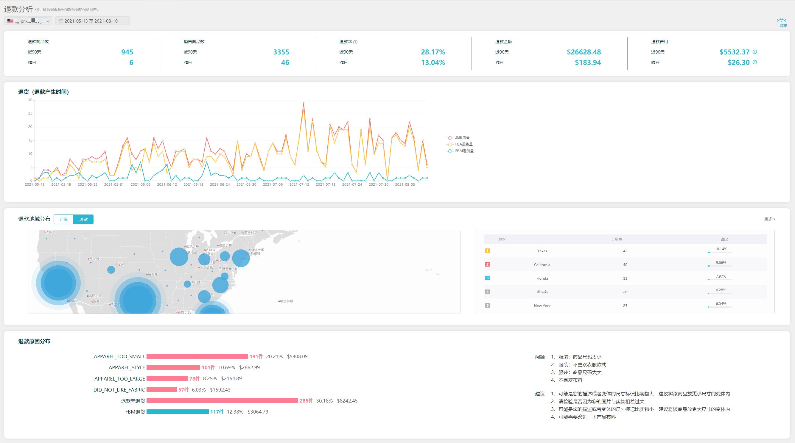
真实准确的退款分析
这个功能主要是给财务和运营人员用的,常规的退款率怎么计算?当日的退货退款量除以当日的订单量就是退款率,退款率要真实准确,因为退货退款对跨境电商的卖家来讲是一个非常困扰和痛苦的事,基本上出现了就是亏钱。
所以船长BI展现全盘的退货退款的各项数据指标、分布走势、地域分布、原因分布,以及近三个月退货退款订单的溯源,对于卖家朋友来说是非常有价值的功能。
比如说今天是9月8日,我们看一个订单,8月1日产生的订单一共有100个,那么累计退款有20个,退款率就是20%,以8月1日为基准,一系列的数据相对来说更为精准和科学。对于运营人员来讲,我们追溯过往的某一天真实的退货退款率的话,就可以很精准地去追溯到供应链具体有哪些问题。
库存管理
库存管理主要讲的是FBA仓,其实也就是资金流的健康程度了,对于企业老板来讲,怎么样让货物的周转更健康更快,就决定了拿更少的钱能够做更大的生意,简单来说,就是用更小的风险获取更高的利润。船长BI帮助卖家了解店铺的FBA库存及库存成本情况,通过公式自动计算商品可售天数和需要备货的产品数量,及时提醒买家进行补货,提高货物的周转率。
财务管理
首先,船长BI同步亚马逊payment账单,汇集一百多项亚马逊费用明细,自动计算利润,把它切割得非常细,然后再分门别类的给到运营、财务、老板去看。船长BI会提供店铺利润月报和ASIN利润月报,老板或财务可以更直观的查看店铺和ASIN的利润情况。
船长BI也有自己的轻量级ERP产品,完整地把FBA的精品卖家头程部分的数据完整的导入到船长BI里面,可以实现每一个批次每一个产品的利润核算。
船长BI从2016年立项到现在5年多的时间,我们只专注于服务亚马逊的卖家,因为必须根据亚马逊平台的一系列的规则,清晰地了解清楚卖家的需求,才能设计出符合使用场景的功能,这是跟传统ERP完全不一样的概念。我们希望通过数据赋能,让亚马逊运营更简单,让数据更有价值。















