自云聘汇切入在线招聘,「加雷科技」从城市政办打开市场
文 | 美辰
编辑 | 小希
为统筹推进疫情防控与经济社会发展,“稳就业”成为了国务院部署的“六稳”工作的首要任务,各级政府也纷纷组织召开就业招聘会。出于避免人员集聚的考虑,“云端招聘会”成了最为稳妥和高效的招聘形态。
36氪近期接触的「加雷科技」是一家为政府人社部门解决招聘管理需求的公司,主要通过“云聘汇”的形式帮助政办组织社会招聘活动。加雷科技把杭州和上海作为当前阶段的重点运营城市,已与杭州市人力资源和社会保障局、杭州市拱墅区人力资源和社会保障局、杭州市退伍军人事务局、上海市人才服务中心、上海市杨浦区人力资源和社会保障局等单位建立了合作关系。
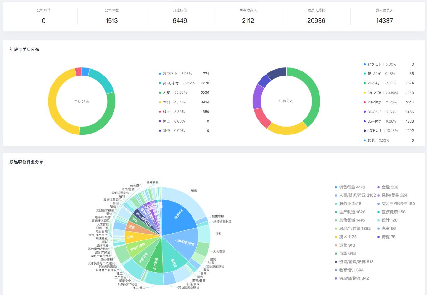
加雷科技创始人许诺告诉36氪,公司仅为政办提供招聘会的技术支持,并不会参与活动推广。政府部门自行邀请企业加入,并且将招聘会信息传递给该地区各种学历层次的求职者。云聘汇的公共简历库中,本科、大专、高中学历的人员占比最高,分别为55.9%、25.7%、7.5%。
现阶段,城市政办是加雷科技唯一的付费客户,对其收取的费用包括云聘汇系统的使用年费、分析人才流向数据的增值服务费等。许诺表示,公司短期内不考虑向企业收取费用,任何有招聘需求的企业均可免费来到云聘汇的平台上参与招聘活动。此外,加雷科技还在云聘汇系统上帮助浙江大学、浙江工业大学等11所高校组织了校园招聘会。因考虑到高校代表着C端的求职者,加雷科技也不对高校收费。
疫情期间,加雷科技已累计举办250余场线上招聘会。在没有做市场推广的情况下,加雷科技在3个月的时间内便与杭州、上海的8000家余企业建立了联系,面向求职者的C端小程序日活稳定在10-12万之间。以杭州市复工企业紧缺岗位线上招聘会为例,该招聘会集纳企业2500家,开放岗位10万余个,应聘者同时在线人数高峰期达15万。
加雷科技在疫情期间帮助杭州市政办举行的线上招聘会的海报
自2018年团队组建以来,加雷科技逐步探索发展方向,开发了简历解析、制作候选人画像的技术,尝试过线下无纸化招聘的会议承办,并在2020年1月推出云聘汇系统,正式进入在线招聘领域。为方便各类型的用户在第一时间看到所需要的信息,云聘汇针对政办、企业和求职者三方开放了不同的入口:
• 政办:订阅云聘汇系统后,政府工作人员将在加雷科技的帮助下用35分钟时间,培训如何在系统上创办一场活动。此后一年内,该政办部门及其子单位可无限制办会,且能够在系统后台看到各单位创办活动的情况、参会企业的信息、应聘人员的流向。如办会最多的杭州市西湖区人社局已在云聘汇系统中创办了31场活动,促进了该区人才市场的活性,也提升了监管下属单位工作情况的效率。
云聘汇政办后台可对每场招聘会进行活动管理及数据分析
• 企业:进入PC端云聘汇系统后,首页便是平台上当前所有正在举办的招聘活动的列表。企业可选择任意活动申请加入,快速添加自己所需要招聘的岗位。企业还能够看到候选人列表、公共人才库列表,在点击单个候选人时,可借助候选人画像功能看到基于候选人简历生成的包含行业背景、个人技能、跳槽可能性等纬度的可视化图表,节省了阅读简历、提炼信息的时间成本。
• 求职者:使用微信扫描海报二维码后进入云聘汇小程序,不用进行注册,便可看到参会企业的信息及开放的岗位。浏览到心仪的岗位时,求职者可利用简历解析功能,上传任意格式的简历文件完成投递,不必进行重复性填写。
此外,加雷科技参加过科大讯飞全国人工智能大赛、杭州人力资源服务及产品创新大赛等比赛,获得了一定的社会知名度,这也是政府人社部门选择加雷科技合作的原因之一。接下来,公司会在更多城市设置试营点,扩展业务范围。
许诺表示,加雷科技虽然从人力资源的技术服务起步,但公司的长远规划是做数据信息为核心的公司,将通过广告的精准投放与分发、人才数据分析等业务盈利。前提是,公司能够积累足量的企业伙伴、求职者信息及行为数据。
团队方面,创始人许诺毕业于哥伦比亚大学,之前就职于麦肯锡管理咨询公司,任人力项目经理。公司其他成员则毕业于麻省理工大学、波士顿大学、新泽西理工等海外高校。许诺认为,轻、小、快是加雷科技团队最大的优势,公司将从用户需求出发,根据市场的反应快速迭代产品。















