36氪首发 | 「合数科技」完成数千万Pre-B轮融资,「咨询+大数据+AI营销」一站解决
36氪获悉,苏州合数科技有限公司今日宣布完成数千万Pre-B轮融资,投资方为常熟东南产投,北京岱伯特科技有限公司担任独家财务顾问。
合数科技(前身为Adrich与北京合数信息技术)成立于2013年。2017年2月,公司宣布完成数千万人民币的A轮融资,投资方为奥瑞金股份旗下的鸿金投资;2017年8月宣布完成数千万人民币的A+轮融资,投资方为葳尔资本。
公司主打「咨询+大数据+AI营销」一站式解决方案,为企业提供全域数智化解决方案服务,优化决策及数字化营销应用,并实现降本增效,推动业务模式创新。目前,公司服务客户已覆盖上百家知名品牌,包括京东、雀巢、伊利、戴森、索尼、宝马、大众、天猫、亚马逊、建设银行等。
同时,合数科技还与京东集团展开了深度战略合作,是京东数坊高阶ISV、京牌星级服务商,以及京东大健康、文旅、母婴、IT/3C等类目的精细化运营合作伙伴。
当前合数科技共有三大主要产品线:全场景DMP数据库米仓、用户数据资产管理DataBank、自动化营销云平台AdRich瑞驰。
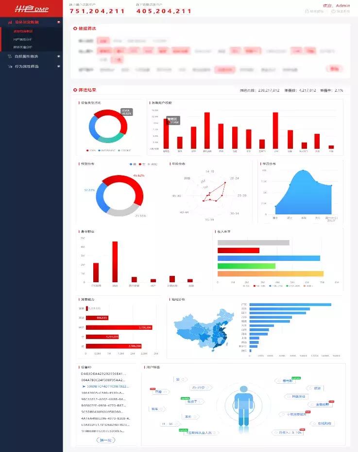
米仓数据库 企业供图
米仓数据库方面,目前合数科技已积累7亿活跃Cookie、8亿移动设备ID、2.3亿全场景人群数据(其中50%为DMP留存的高频用户),包含商超、LBS、地图、金融支付、公共安全、物流、搜索等不同维度,能够形成丰富的全场景消费者用户画像。
用户数据资产管理DataBank方面,作为消费者数据智能分析BI中台,DataBank能够帮助企业进行消费者数据清洗与挖掘,更直观地洞察用户行为数据,并结合营销资源进行应用。此外,DataBank还支持快速私有化部署,以保护企业的数据安全。
DataBank界面 企业供图
自动化营销云平台AdRich则能够为企业提供一个自动化的营销推广云平台,目前AdRich已对接数万家PC门户及垂直门户资源、上百家Hero APP资源、以及9大网盟、20+主流ADX&SSP平台,流量日均处理超过220亿,并拥有独家高频用户追投方案,支持12种个性化的精准定向技术,能够满足企业多元化的营销需求。
目前,全球营销自动化产值已经超过70亿美元,未来几年的年增长率有望达到20%以上。而在刚刚过去的2020年里,全球金融环境与新冠疫情则更是为企业营销提出了双重考验。
合数科技创始人及董事长米磊认为,当前,企业从传统模式向数字化转型已经是发展的必然趋势,消费品牌已演变为消费体验,这也要求企业加强对消费者的洞察力,不断完善消费者知识图谱,以应对个性化的运营及决策需求。
此轮融资后,合数科技将进一步提升公司研发和创新能力,加速市场扩张速度,并吸引更多优秀人才加入。
团队方面,合数科技创始人、董事长兼CEO米磊拥有15年互联网广告行业经验,曾担任央视营销副总裁。COO刘文娟拥有15年国内外IT及咨询业服务经验,曾担任PWC普华永道战略咨询师、埃森哲任职高级战略咨询师。CTO徐高省拥有14年大数据平台架构、云计算、人工智能图像搜索识别经验,曾就职于百度、甲骨文、新华网等公司并担任技术负责人。
相关阅读:
36氪首发 | 客户复购率达 100%,衡石科技完成 5000 万 A 轮融资















